一、前言
水务管理系统涵盖了对城市水网、供水、排水、污水处理等多个环节的监控与管理。随着物联网(IoT)技术的快速发展,物联网网关逐渐成为水务管理系统中的关键组成部分。
宏集物联网网关以其高效的数据采集、传输和管理功能,助力水务行业实现智能化、数字化转型,尤其在数据采集、远程监控、设备管理、数据传输等方面发挥着重要作用。
二、应用痛点
1.小型控制系统的数据采集
小型水务系统通常预算有限,不需要复杂的SCADA系统。如何在保证成本效益的同时实现高效的数据采集和控制,是一个常见的难题。
2. 灵活扩展
水务管理系统中设备种类繁多,包括不同厂商的传感器、PLC、泵站、阀门等,且这些设备采用不同的通信协议(如Modbus、OPC、MQTT等)。
3. UI设计
HMI界面设计需要简洁且直观,以便用户快速获取水流量、泵站、阀门等设备的运行状态,进行高效的操作和控制。复杂的UI设计可能导致操作复杂且容易出错。
三、宏集解决方案
宏集物联网网关凭借其丰富的功能、高级别的防护能力、海量的通信协议支持和多行业认证,成为小型水务管理系统应用的最佳选择。以下是宏集物联网网关的核心特点:
✔多种协议支持:支持超过200种通信协议,包括OPC UA、Modbus、MQTT,以及多种PLC协议(如西门子、三菱、欧姆龙、AB、施耐德等)。
✔数据采集与传输:支持一万点数据稳定运行,能够处理大量的实时数据,并将数据可靠地传输至中央控制系统或云平台。
✔灵活的用户管理:支持用户组、用户权限设置,可根据具体需要定义控制权限、功能动作权限等,确保系统的安全性。
✔强大的HMI功能:内置百种已封装好的宏指令,支持趋势、报警、配方、报表、数据传输、审计追踪等功能,满足水务管理中的多样化需求。
✔边缘计算支持:支持边缘计算能力,可以在现场对数据进行初步处理和分析,减少网络传输压力,提升响应速度。
✔多种UI显示功能:支持2000+现代化控件,能够构建简洁、直观的HMI界面,帮助用户快速获取关键信息并进行控制。
四、应用实例分享
北京某水务设备公司需要为水循环管理系统提供数据采集与监控方案。该系统包括5个关键设备:供水设备、冷却塔、2个潜水泵、直饮水设备。现场的设备通过485接口连接,经过网关设备转换成以太网传输数据,整个传输距离大约为30米。
1.现场数据采集
通过宏集串口服务器将485设备的Modbus RTU信号转换为Modbus TCP信号,再通过网关传输到控制室的中央系统。采用局域网将设备数据上传到宏集物联网网关,确保数据的实时传输。
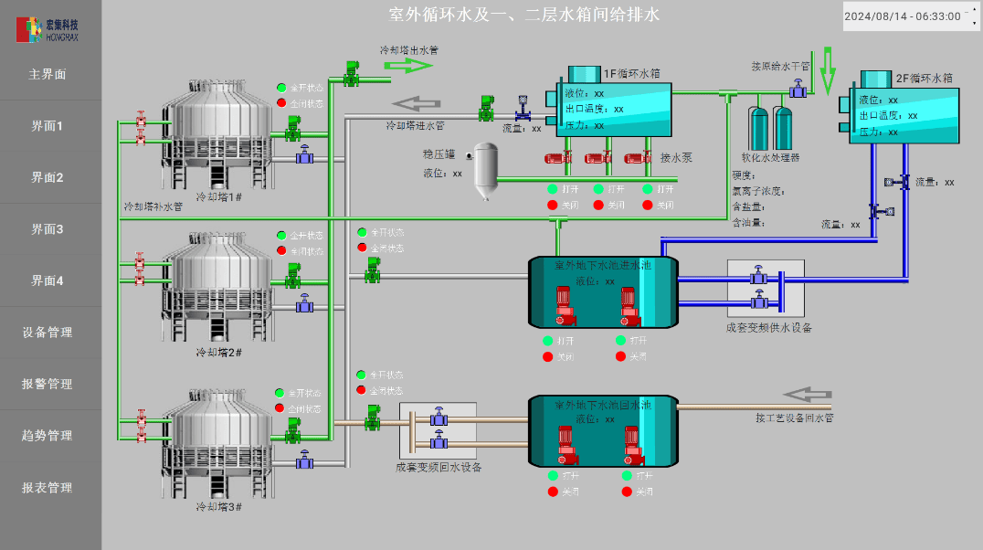
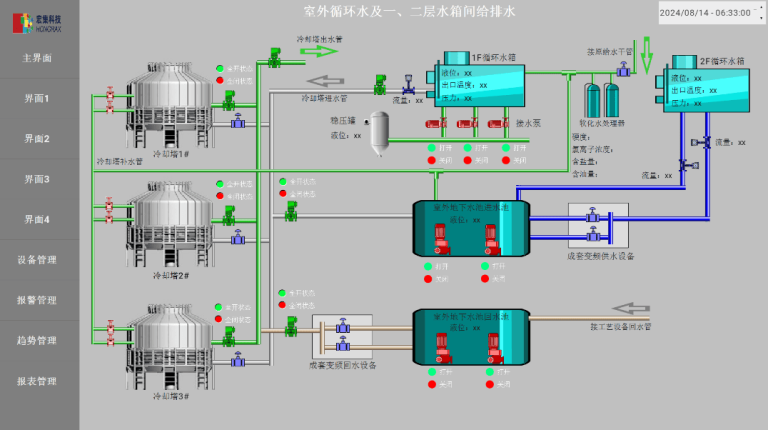
2. 简洁直观的UI设计
借助宏集物联网网关的HMI功能,设计了符合工艺流程的UI界面。界面展示了水流方向、设备状态等关键信息,并通过简单直观的操作界面实现了对泵站、阀门等设备的控制。
3. 应用成效
✔简化了系统部署:通过使用宏集物联网网关,现场设备的布线与安装更加简便,减少了传统SCADA系统部署的复杂性。
✔提升了用户体验:简洁的UI界面使操作更加直观,用户可以方便地监控水务系统的运行状态,并实时控制设备。
✔提高了系统可靠性:数据的本地化处理和实时传输保证了系统的高效运行,并降低了因网络不稳定或设备故障导致的影响。
五、总结
宏集物联网网关为小型水务管理系统提供了一种灵活、低成本、高效的数据采集与传输解决方案。其多协议支持、强大的HMI功能、数据处理能力以及边缘计算功能,不仅帮助水务系统实现高效、实时的监控,还能够根据需要灵活扩展系统功能。此外,简洁直观的UI设计和易于部署的特性,使得水务管理系统的使用更加便捷和高效。
欢迎联系宏集,了解更多eXware 网关信息
近期文章
- 不限Web用户数量、更低成本 | Essentials Web无限版SCADA方案正式发布!
- 宏集案例 | 支持Ping协议!从盲猜到秒判,HMI也能做网络诊断?
- 宏集案例 | 每年节省200万元的质量损失!海信日立如何用MSR振动记录仪发现大型设备运输隐患?
- 宏集新闻 | 宏集与IXON正式建立合作伙伴关系
- 宏集新闻 | 宏集与NOVUS Automation正式建立合作伙伴关系
- 宏集展会 | 宏集诚邀您参加4月13-16日香港InnoEX国际创科展!
- 宏集案例 | 高安全性设施的数据集成:西门子丹麦如何打破远程监控壁垒?
- 宏集新品 | Panorama COOX MES系统重磅发布!SCADA+MES一体化,开启智能制造新纪元
- 宏集案例 | 使用宏集TELE监控继电器监控电压并自动启动应急照明
- 宏集分享 | 边缘计算 vs. 云计算,谁才是工业物联网的未来?
订阅我们
关于宏集
宏集科技有限公司是原虹科工业物联网业务孵化出来的独立公司,依托于在工业领域多年的技术经验和客户积累,宏集为国内外客户提供全方位的一站式物联网解决方案,致力于帮助各行业推动数字化转型升级。多年来,我们与全球顶尖团队开展深度合作,提供包括物联网HMI、网关、工业树莓派、工业路由器、继电器、传感器、SCADA解决方案、边缘计算解决方案、OPC通信方案、MQTT通信方案、预测性维护方案等多种物联网解决方案。我们已为石油、化工、海洋海事、医药、食品、包装、汽车、钢铁等多个行业超过300家用户提供了从硬件到软件的不同方案,广受来自行业客户如华为、霍尼韦尔、厚普、中汽工程、白象、迈胜医疗、玉柴船电、西门子、上海交大、中科院半导体所、中船重工的好评与信任。
选择宏集科技,就是选择专业和可靠。我们将为您提供一站式解决方案、个性化定制服务以及专业可靠的售后技术支持,省时高效,助力企业实现自动化升级与数字化转型。